Comprehensive System Visibilityfor Every Layer
IyziTrace unifies logs, metrics, and traces into a single high-performance dashboard. Effortlessly monitor microservices and infrastructure.

Your system already knows the answer. IyziTrace helps you hear it.
Observability Only You Need
No complex setups, no maintenance — all the context for your logs, metrics and traces.

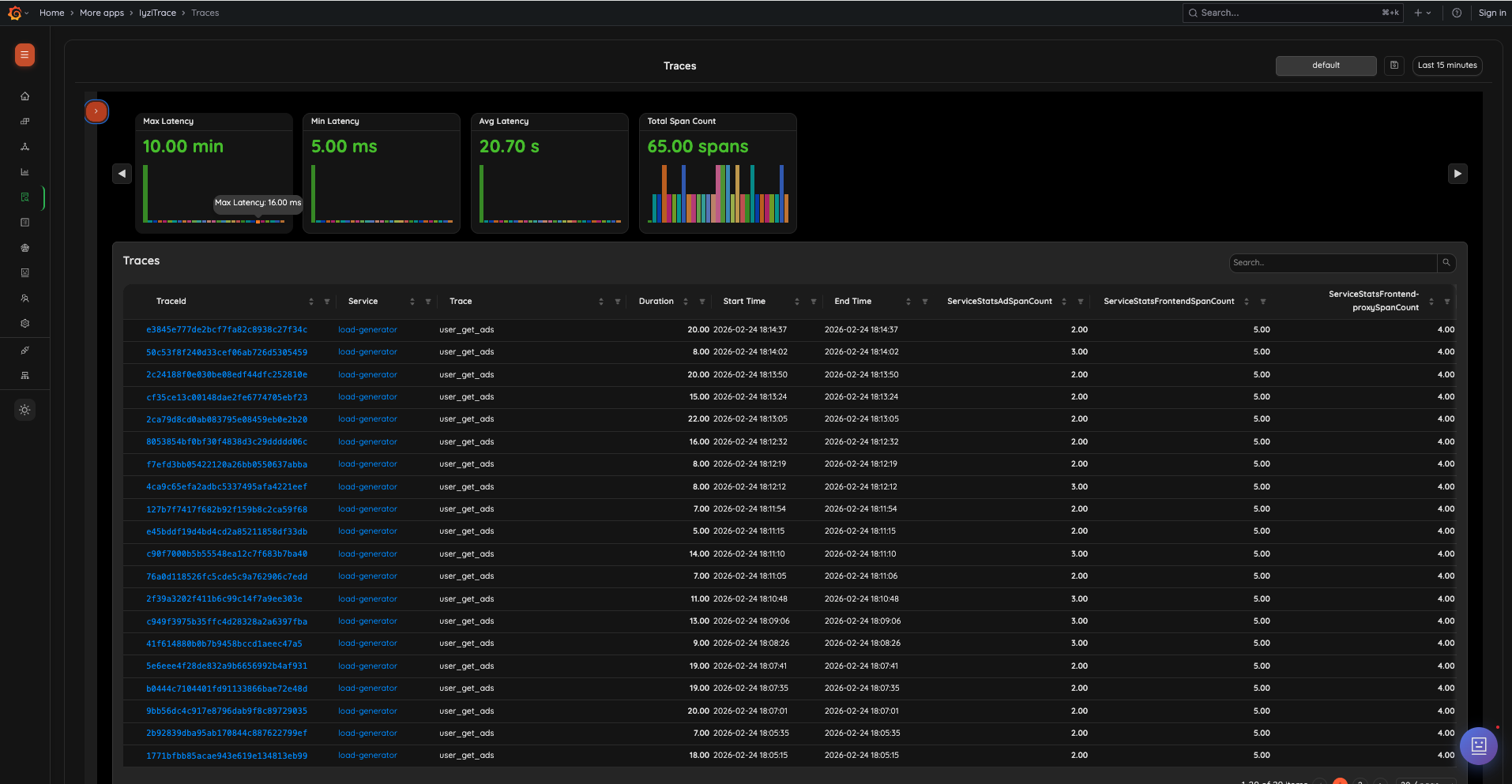
Distributed Tracing
Explore and analyze distributed traces with flame graphs and timeline views. Identify bottlenecks across microservices instantly.

Service Map
Visualize service dependencies and interactions in real-time. Understand how your services communicate and where delays occur.

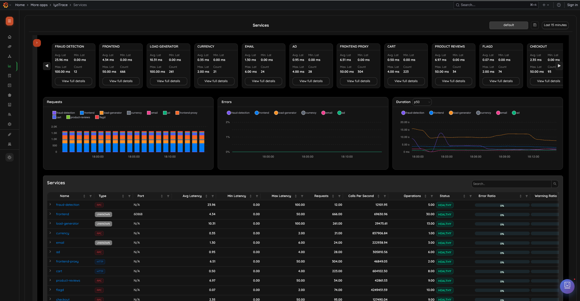
Service Metrics
Monitor service performance with detailed metrics and charts. Keep track of throughput, error rates, and latency.

Log Analysis
Search and analyze application logs with advanced filtering. Correlate logs with traces for faster debugging.

Log Pipelines
Process and transform logs with configurable pipelines. Enrich your logs with metadata and structure them for better querying.

TraceQL Support
Advanced trace querying with TraceQL language. Build complex queries to find specific spans and patterns in your data.
Uptime SLA
Avg Ingestion Latency
Integrations
Active Users
Resource Efficiency
Ingestion Control
Optimize your infrastructure resources
Monitor logs, spans, and metric data points with surgical precision. Our open-architecture allows you to scale based on actual needs, ensuring maximum resource efficiency.
You have all the control
Use OpenTelemetry agents and the OTEL Collector's pipelines to manage ingestion, downsampling, and routing. Keep resources optimized while retaining what matters.
Full Control Over Your Resources
IyziTrace is built on open standards, giving you complete visibility into resource consumption without vendor lock-in or hidden licensing fees.
World Class Observability
Our customers praise IyziTrace as a powerful platform with excellent user experience and support.
“Managing event-driven systems and containerized workloads made troubleshooting complex and time-consuming. Gaining full visibility across services and understanding request flows helped us quickly identify latency and failure points. It significantly improved our operational efficiency.”
Fatih Boy
Founder, ENC Teknoloji
“After evaluating IyziTrace, it was clear that it solves a real and growing need in the observability space. The product is well-designed, easy to position, and delivers immediate value without requiring complex changes. We see strong potential and are confident offering it to our customers.”
Kubilay Konan
Chief Architect, Rigosis
Start Free, Scale When You're Ready
Simple, transparent pricing for every team size
Open Source
Free forever with full observability stack
- Full Stack Observability including metrics, logs, and traces
- Community Support
- High Availability
- Dynamic schema and schema evolution
Enterprise
Enterprise features for commercial deployments or for your home lab
- Opentelemetry Agent Fleet Management (OpAmp)
- Inventory Service
- AI Assistant
- Service Map
- Extended Data Retention
- Role-Based Access Management (RBAC)
- Sensitive Data Reduction
All plans include OpenTelemetry native support. No vendor lock-in.
Deploy your observability stack today
Open source core, enterprise-ready features. Join the community!




